再生鋁數字化工廠系統全新架構及功能介紹 日期:2022-01-21
天圳自動化自主研發并擁有獨立知識產權“再生鋁數字化工廠系統”,經面市以來獲得行業內企業的高度認可,現已在多家規模以上企業實施(包括比亞迪股份有限公司、立中有色金屬集團有限公司、蘭溪博遠金屬有限公司、輝煌金屬制品有限公司等)?;诳蛻粜枨?,公司于2021年年中將該系統全面升級為工業互聯網SaaS模式,實現零代碼搭建,靈活易用,滿足集團級或者企業級個性化精益管控需求。
一、全新再生鋁數字化工廠系統架構介紹

全新再生鋁數字化工廠系統架構圖
? 安全組件
? 數據隔離組件
? 可配置組件、可擴展組件
? 零停機時間升級產品
? 多租戶組件
二、全新再生鋁數字化工廠系統主體功能介紹
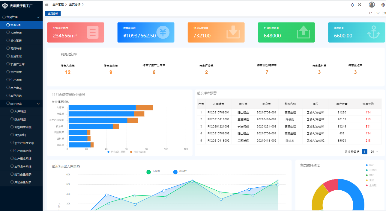
2.1全新再生鋁數字化工廠系統—以倉儲管理功能為例

全新再生鋁數字化工廠系統-倉儲管理截圖
2.2全新再生鋁數字化工廠系統—配套設備成套
2.2.1地磅稱重子系統
地磅稱重子系統將地磅設備與服務器進行通訊,實現地磅稱重數據共享,用戶可在計算機控制、儲存每個稱重交易的詳細記錄。從生成報告與票據等標準功能,到無人值守的終端控制、開票與圖像捕捉、語音播報獲之類的高級功能,取代人工記錄稱重記錄和拍照操作。
2.2.2鑄錠線自動放水控制系統
鑄錠線自動放水控制系統將設備與服務器進行通訊,實現鑄模高度同步檢測、沉降槽液位設定計算、人工智能計算水眼堵頭插入深度、伸縮伺服驅動系統自動執行設定結果、預設堵頭上升下降自動補償功能、液位(厚度)偏差預警及報警功能、放湯流槽液位報警及爐子出水口安全關斷功能,將鑄錠數據進行存儲后與標準作業進行對標提高鑄錠質量,后期通過大數據分析智能人工自學習,優化標準作業精度,達到持續改善目的。
2.2.3鋁液配送AGV調度子系統
鋁液配送AGV調度系統通過物聯網技術利用服務器作為中轉實現小車與壓鑄機之間通訊。根據設備和交付的優先級,對任務進行智能調度、實現任務最優分配,實時記錄運行數據,如任務數據、壓鑄機數據、設備數據等,可生成和導出數據報表供分析決策。替代人工根據壓鑄機線位預警,安排AVG小車配送計劃,減少人工干預,提高工作效率。